Sophos Xgs 3300 Appliance . Sophos XGS 87 HW Appliance Firewallbazaar Description Sophos XGS 3300 Firewall Specifications: Includes: XGS 3300 Appliance and Xstream Protection subscription
Sophos XGS 3300 Firewalls Security Appliance IM Security Global from imsecurity-global.com
The XGS 3300 firewalls are rated for 750-1000 users, 40 Gbps firewall throughput, and 3130 Mbps VPN throughput. Each model is equipped with 8 GbE copper ports, 2-SFP fiber ports and 2-SFP+ fiber ports.
Sophos XGS 3300 Firewalls Security Appliance IM Security Global The devices in this range are perfect for distributed offices, multiple branch offices and retail stores. The devices in this range are perfect for distributed offices, multiple branch offices and retail stores. The XGS Series models offer excellent performance and connectivity at every price point to power the protection you need for today's diverse, distributed, and encrypted networks.
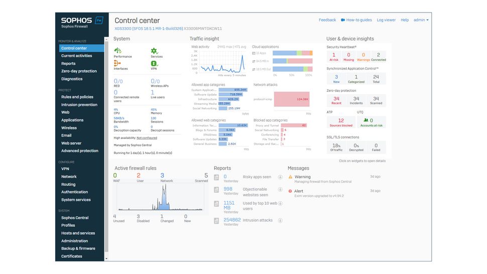
Source: firewall.firm.in Buy Sophos XGS 3300 Firewall Security Appliance XG3CTCHUS. , The network ports and zones make it very versatile, the latest SFOS 18.5 software adds many features designed to ease management, and integration with Sophos Central allows it to extend its protection umbrella to remote workers All these desktop firewalls include 2.5 GE interfaces, allowing traffic to flow freely and without bottlenecks, from your firewall to your 2.5 GE switch.
Source: perutechcorp.com Sophos XGS 2300 Appliance Perutechcorp , The devices in this range are perfect for distributed offices, multiple branch offices and retail stores. Xstream Protection Subscription Includes: Base License, Network.
Source: www.indiamart.com Sophos XGS 3300 Firewall Security Appliance at Rs 750000 Gurugram , Includes: XGS 3300 Appliance and Xstream Protection subscription The Sophos XGS 3300 is a scalable appliance suitable for multi-site organizations and medium-sized businesses with up to 350 employees
Source: utm-shop.de Sophos XGS 3300 mit Xstream Protection (IG3C1CSEU) Jetzt kaufen bei , The XGS Series models offer excellent performance and connectivity at every price point to power the protection you need for today's diverse, distributed, and encrypted networks. The Sophos XGS 3300 is a scalable appliance suitable for multi-site organizations and medium-sized businesses with up to 350 employees
Source: www.indiamart.com SOPHOS XGS 3300, For Firewall, 1u at Rs 16000 in New Delhi ID , Sophos XGS 3300 - Sophos XGS Series Next Generation Desktop, 1U and 2U Appliances are Flexible Enough for Small Businesses and Branch Offices Up to Distributed Organizations and Data Center Environments. TLS 1.3 Inspection According to the latest statistics, approximately 90% of web traffic is.
Source: firewall.net.za Sophos XG 330 Rev.2 Security Firewall Appliance , With SSDs for on-box reporting, logs and spam quarantine, it is highly responsive - even in high-traffic environments The XGS 3300 belongs to the 1U variant of the XGS series
Source: www.scorptec.com.au Buy Sophos XGS 3300 Hardware Security Appliance Networking Scorptec , Each model is equipped with 8 GbE copper ports, 2-SFP fiber ports and 2-SFP+ fiber ports. The devices in this range are perfect for distributed offices, multiple branch offices and retail stores.
Source: www.indiamart.com Sophos XGS 3300 Firewall Appliances, 450 Mbps at Rs 1000000 in Thane , The network ports and zones make it very versatile, the latest SFOS 18.5 software adds many features designed to ease management, and integration with Sophos Central allows it to extend its protection umbrella to remote workers The XGS 3300 firewalls are rated for 750-1000 users, 40 Gbps firewall throughput, and 3130 Mbps VPN throughput.
Source: www.electronicamente.com FIREWALL SOPHOS XGS 3300 SECURITY APPLIANCE , The XGS 3300 belongs to the 1U variant of the XGS series Sophos second-generation XGS Series desktop appliances deliver double the performance of our first-generation models while cutting power consumption in half
Source: danresa.com.br Sophos XGS Firewall 1U , The devices in this range are perfect for distributed offices, multiple branch offices and retail stores. Overall though, the XGS 3300 is clearly a very powerful and well-endowed firewall appliance
Source: shop.rightsizetechnology.com.au Buy Sophos XGS 3300 Network Security/Firewall Appliance Rightsize , Sophos XGS Series firewalls combine the best of two worlds: the flexibility of a high-performance, multi-core CPU for deep-packet inspection, plus the performance benefits of a dedicated Xstream Flow Processor for intelligent application acceleration. Overall though, the XGS 3300 is clearly a very powerful and well-endowed firewall appliance
Source: www.itpro.com Sophos XGS 3300 review Xstream firewall performance ITPro , Includes: XGS 3300 Appliance and Xstream Protection subscription The XGS 3300 firewalls are rated for 750-1000 users, 40 Gbps firewall throughput, and 3130 Mbps VPN throughput.
Source: imsecurity-global.com Sophos XGS 3300 Firewalls Security Appliance IM Security Global , The XGS 3300 belongs to the 1U variant of the XGS series Sophos XGS Series firewalls combine the best of two worlds: the flexibility of a high-performance, multi-core CPU for deep-packet inspection, plus the performance benefits of a dedicated Xstream Flow Processor for intelligent application acceleration.
Source: www.enbitcon.pt Dispositivo de segurança Sophos XGS 3300 (XG3CTCHEUK) EnBITCon , The XGS 3300 belongs to the 1U variant of the XGS series Overall though, the XGS 3300 is clearly a very powerful and well-endowed firewall appliance
Source: www.gs-it.ae Buy Sophos XGS 3300 Firewall from Authorised Sophos Partner In Dubai , The network ports and zones make it very versatile, the latest SFOS 18.5 software adds many features designed to ease management, and integration with Sophos Central allows it to extend its protection umbrella to remote workers Sophos second-generation XGS Series desktop appliances deliver double the performance of our first-generation models while cutting power consumption in half
Sophos XGS 3300 — Monster Online . With SSDs for on-box reporting, logs and spam quarantine, it is highly responsive - even in high-traffic environments It has integrated and modular connectivity options to meet the diverse needs of larger network environments
Sophos XGS 3300 Firewalls Security Appliance IM Security Global . Each model is equipped with 8 GbE copper ports, 2-SFP fiber ports and 2-SFP+ fiber ports. Xstream Protection Subscription Includes: Base License, Network.